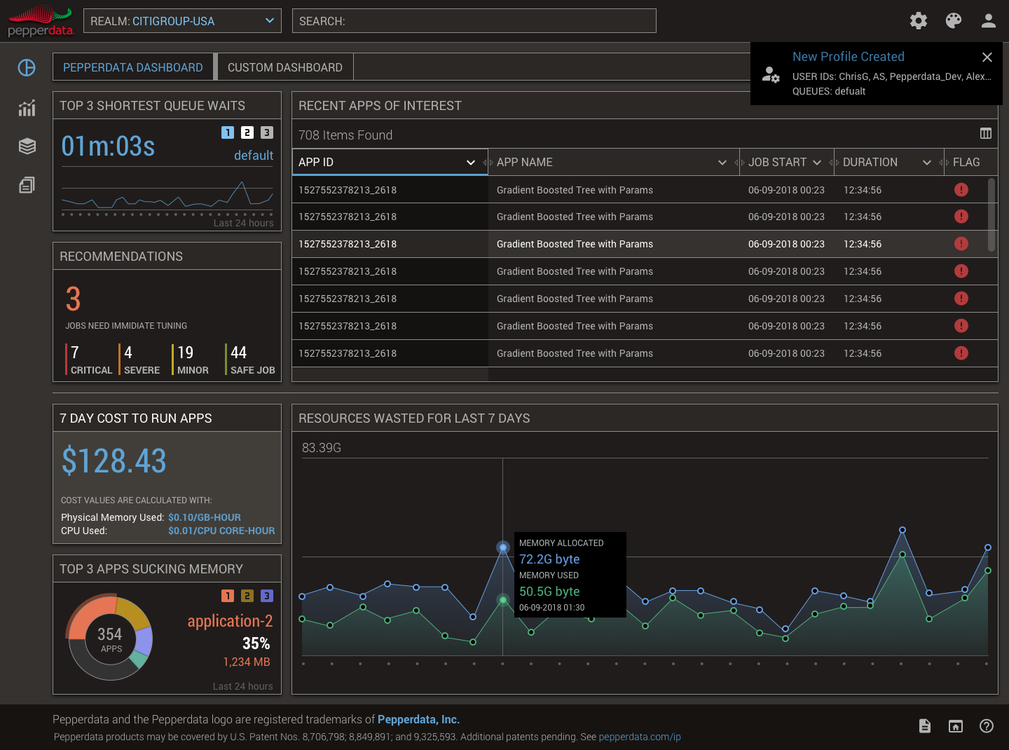
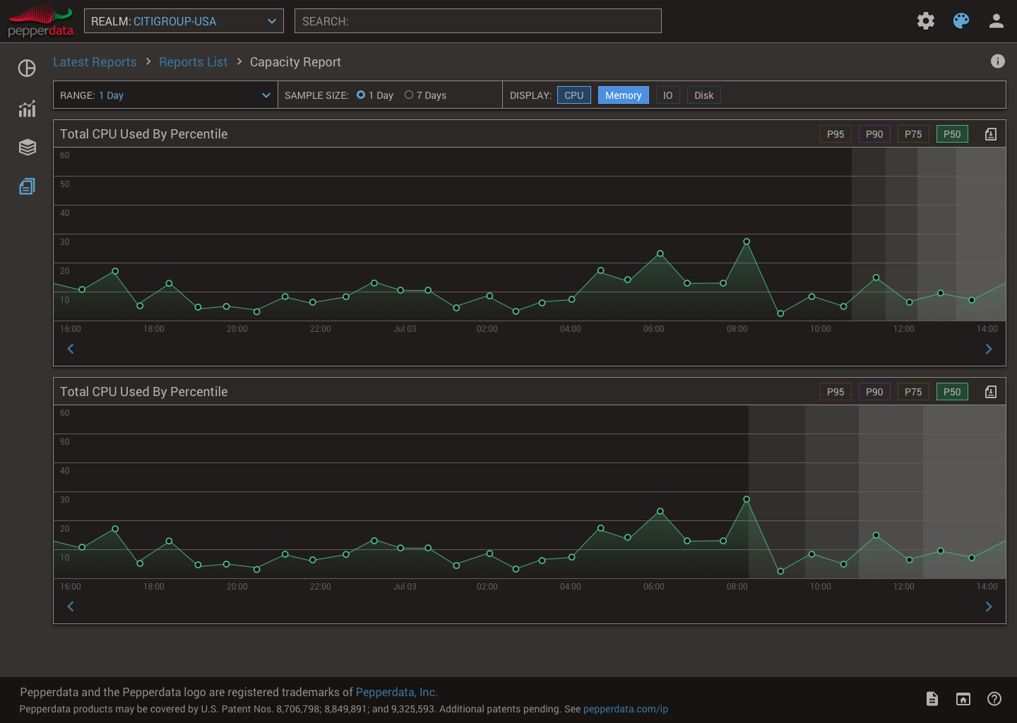
Pepperdata: Real-Time Big Data Observability
Pepperdata provides full-stack observability and automated cost optimization for data-intensive workloads on Kubernetes and Amazon EMR, helping Fortune 100 companies reduce infrastructure spend by up to 47%.



